From Install to Full Monitoring in 5 Minutes

One lightweight agent. Automatic discovery. Instant dashboards and alerts. No configuration files, no query language to learn, no infrastructure to maintain.

Start Free Trial

No credit card required · 14-day free trial · Cancel anytime

4 Steps to Production-Ready Monitoring

Get complete infrastructure visibility without spending hours on configuration

1 30 seconds

Create your account

Sign up for free โ€” no credit card, no commitment. You'll get your account credentials and access to the Bleemeo dashboard immediately. Your account comes with a 14-day full-featured trial so you can evaluate every capability before choosing a plan.

Create your free account
2 2 minutes
Terminal
# Debian / Ubuntu / Red Hat / CentOS
wget -qO- 'https://get.bleemeo.com?accountId=...'

# Docker
docker run -d --name bleemeo-agent bleemeo/bleemeo-agent

Install the agent

A single command installs Glouton, our lightweight open-source agent. It runs with minimal resource footprint (typically under 100 MB of RAM) and requires zero configuration files. Glouton supports Linux (Debian, Ubuntu, RHEL, CentOS), Docker containers, and Kubernetes via Helm chart. The agent communicates over HTTPS and only sends metrics outbound โ€” no inbound ports needed.

View installation docs
3 Automatic

Automatic discovery

Within seconds, Glouton automatically detects your running services and starts collecting the right metrics for each one. It recognizes databases like MySQL, PostgreSQL, Redis, and MongoDB, web servers like Apache and Nginx, message brokers like RabbitMQ and Kafka, container runtimes, Kubernetes pods, and dozens more. When you add or remove a service, Glouton adapts automatically โ€” no restart, no reconfiguration.

See supported integrations
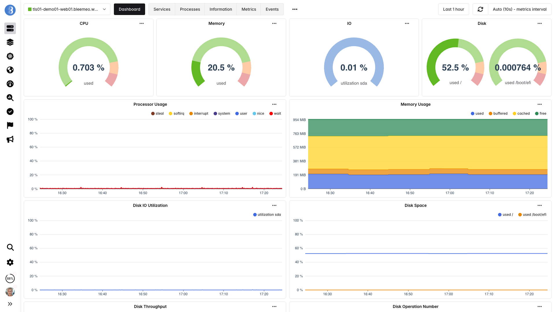
Bleemeo agent dashboard showing auto-discovered services
4 Instant
Bleemeo events and alerts dashboard

Dashboards & alerts ready

Pre-built dashboards and smart alert rules activate automatically for every discovered service. You get production-ready monitoring from minute one โ€” with zero manual setup. Dashboards update in real time with 10-second resolution, and alerts are sent via email, Slack, PagerDuty, webhooks, or mobile push notifications. Bleemeo also applies ML-based anomaly detection to surface issues that static thresholds would miss.

Learn about alerting

What you get out of the box

Everything you need for complete infrastructure monitoring โ€” included from day one

Real-time dashboards

Pre-built dashboards for every service, with custom dashboard support and 10-second refresh.

Smart alerting

Pre-configured alert rules plus ML-based anomaly detection. Email, Slack, PagerDuty, webhooks.

Log management

Collect, search, and analyze logs from all your services in one centralized place.

13 months retention

Full-resolution metrics stored for 13 months. No downsampling, no data loss.

Uptime monitoring

HTTP, TCP, and ICMP checks from multiple locations. Get alerted before your users notice.

Mobile apps

Native iOS and Android apps with push notifications. Monitor on the go.

Trusted by teams worldwide

Engineers and CTOs trust Bleemeo to monitor their infrastructure

During a short lunch break we installed Bleemeo, created a custom metric, tested alerts, and were ready for production. The speed of deployment is remarkable.
Bleemeo support is simply legendary โ€” fast, knowledgeable, and always there when we need it.
Bleemeo was incredibly fast to deploy. In about an hour we rolled it out across more than 100 servers and immediately gained full visibility into our infrastructure.
We set up monitoring for all our servers in just a few hours. The dashboard is clear, powerful, and genuinely enjoyable to use.
We deployed Bleemeo across our server infrastructure in only a few hours. Uptime monitoring now alerts us instantly whenever a service encounters an issue.
Our Prometheus + Grafana stack had become a maintenance project. With Bleemeo we deployed the agent in minutes and finally focused on using monitoring instead of maintaining it.
After installing the agent, Bleemeo automatically discovered our databases, containers, and services. Within an hour we had full infrastructure visibility โ€” no dashboards or exporters to build.
Bleemeo replaced several monitoring tools with a single platform. Metrics, alerts, and logs are now in one place, saving our team significant time.
Bleemeo gave us immediate insight into our infrastructure without the usual complexity. Within a couple of hours we had metrics, alerts, and dashboards running smoothly.
Setting up Bleemeo was refreshingly simple. The agent deployment took minutes and the automatic discovery saved us days of configuration.
Thanks to Bleemeo, our team now detects issues before our users notice them. The alerting is reliable and the interface makes troubleshooting much faster.
Moving to Bleemeo simplified our monitoring stack dramatically. Instead of managing multiple tools, everything we need is available in a single platform.
Centralizing our logs in Bleemeo drastically simplified troubleshooting. Instead of jumping between tools, we can now correlate metrics and logs instantly to understand what's happening.
Bleemeo made Kubernetes monitoring surprisingly easy. Within minutes we had visibility into our clusters, pods, and workloads without having to build complex dashboards ourselves.

What you won't need anymore

Bleemeo replaces complexity with simplicity

Task Before Bleemeo With Bleemeo
Initial setup Hours of configuration files One command, zero config
Service discovery Manual per-service configuration Automatic detection
Dashboard creation Build dashboards from scratch Pre-built for every service
Alert rules Write and tune rules manually Smart defaults + ML anomaly detection
Infrastructure management Maintain servers, storage, databases Fully managed SaaS
Scaling Capacity planning and migration Scales automatically

Pay as you grow

Transparent, per-server pricing with no hidden fees and no long-term contracts

Free forever tier

Monitor up to 3 servers at no cost, with no time limit. Upgrade only when your infrastructure grows beyond that.

Per-server pricing

You pay per monitored server, per month. Every plan includes dashboards, alerts, service discovery, and data retention โ€” no add-on fees for core features.

No surprise bills

No charge per metric, per query, or per user. Your bill grows linearly with your infrastructure โ€” predictable and easy to forecast.

Frequently asked questions

How long does it take to set up Bleemeo?

Most teams go from zero to full monitoring in under 5 minutes. Creating an account takes 30 seconds, installing the agent takes a single command, and dashboards and alerts activate automatically as soon as services are discovered.

Do I need to write configuration files?

No. Bleemeo's agent (Glouton) uses automatic service discovery to detect what's running on your infrastructure. It comes with sensible defaults for all supported services โ€” no YAML, no config files, no query language to learn.

What services does Bleemeo automatically detect?

Glouton automatically detects and monitors databases (MySQL, PostgreSQL, Redis, MongoDB, Elasticsearch), web servers (Apache, Nginx), message brokers (RabbitMQ, Kafka), container runtimes (Docker, containerd), Kubernetes clusters, and many more. See the full list on our integrations page.

Is the Bleemeo agent open source?

Yes. Glouton is fully open source under the Apache 2.0 license. You can inspect the code, contribute, and run it alongside the Bleemeo platform or independently with Prometheus-compatible backends.

How does Bleemeo pricing work?

Bleemeo uses simple per-server, per-month pricing. A free tier lets you monitor up to 3 servers forever. Paid plans include all core features โ€” dashboards, alerts, service discovery, and data retention โ€” with no per-metric or per-user charges. You only pay for what you use, and your bill scales linearly with your infrastructure. See full pricing details.

What happens when I add new servers or services?

Just install the agent on the new server โ€” everything else is automatic. Glouton discovers running services, starts collecting metrics, and activates the matching dashboards and alert rules. If you add a new service to an existing server (for example, spinning up a Redis instance), Glouton detects it within seconds and begins monitoring without any action on your part.

Ready to see it in action?

Start monitoring your infrastructure in under 5 minutes. No credit card, no configuration, no commitment.

14-day free trial · No credit card required · Cancel anytime